
OTABot: Παρακολούθηση Τιμών Ανταγωνισμού σε Πραγματικό Χρόνο για Ξενοδοχεία
Ας είμαστε ειλικρινείς. Οι περισσότεροι διαχειριστές καταλυμάτων ορίζουν τις τιμές τους με ένα μείγμα ένστικτου, εμπειρίας και μιας γρήγορης ματιά στο τι κάνει ο διπλανός. Δεν υπάρχει τίποτα κακό σε αυτό, σε δουλεύει χρόνια. Αλλά η αγορά αλλάζει πιο γρήγορα από ποτέ, και το ένστικτο δεν μπορεί πάντα να ακολουθήσει.
Όταν ο ανταγωνιστής σου αλλάζει τιμές τρεις φορές τη μέρα και εσύ τις ελέγχεις μία φορά τη βδομάδα, χάνεις. Όχι γιατί δεν είσαι καλός. Αλλά γιατί δεν έχεις τα σωστά εργαλεία.
Γιατί οι Τιμές δεν Μπορούν να Είναι Στατικές
Η εποχή που έβαζες μια τιμή τον Ιανουάριο και την άλλαζες τον Ιούνιο τελείωσε. Οι ταξιδιώτες σήμερα συγκρίνουν τιμές σε πραγματικό χρόνο. Ξέρουν ότι η ίδια ημερομηνία μπορεί να κοστίζει διαφορετικά αύριο. Και δεν βιάζονται να κλείσουν αν νομίζουν ότι η τιμή θα πέσει.
Από την άλλη, αν η τιμή σου είναι χαμηλότερη από αυτό που αντέχει η αγορά, αφήνεις χρήματα στο τραπέζι. Κάθε δωμάτιο που πουλάς 10 ευρώ κάτω από αυτό που θα πλήρωνε ο πελάτης είναι χαμένο έσοδο. Πολλαπλασίασε αυτό σε εκατοντάδες βραδιές τη σεζόν.
Τι Είναι το OTABot
Το OTABot είναι ένα εργαλείο παρακολούθησης τιμών ανταγωνισμού. Σου δείχνει τι τιμές έχουν τα ανταγωνιστικά καταλύματα στην περιοχή σου, σε ποια κανάλια (Booking.com, Airbnb), για ποιες ημερομηνίες. Και δεν χρειάζεται να ψάχνεις χειροκίνητα. Το εργαλείο το κάνει αυτόματα.
Δεν πρόκειται να αντιγράψεις τις τιμές κάποιου. Πρόκειται να καταλάβεις πού βρίσκεσαι σε σχέση με την αγορά. Αν όλοι γύρω σου ανεβάζουν τιμές για ένα συγκεκριμένο Σαββατοκύριακο, πιθανώς υπάρχει ζήτηση που δεν έχεις δει ακόμα. Αν πέφτουν τιμές, ίσως πρέπει να αντιδράσεις πριν μείνεις κενός.
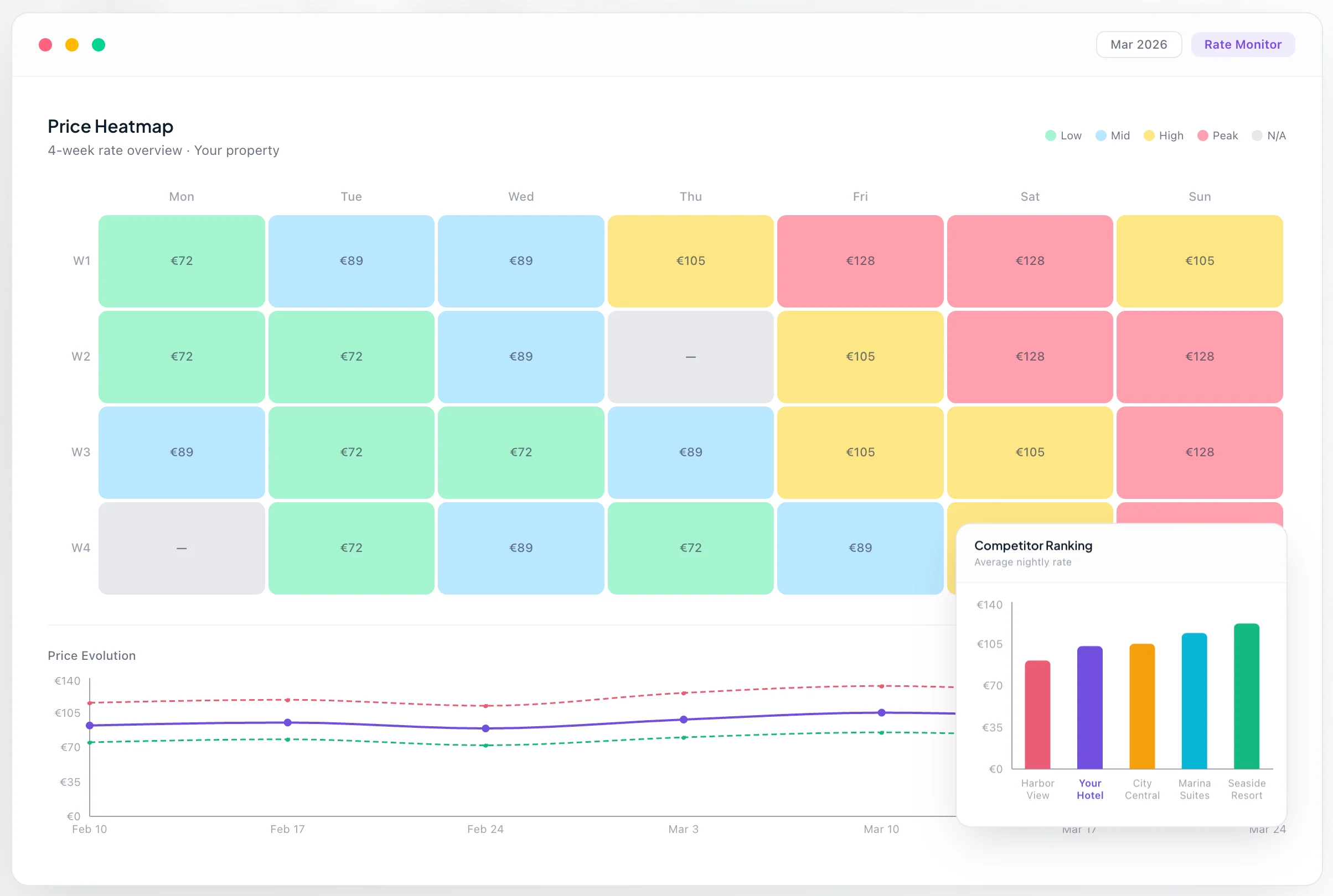
Τι Βλέπεις στο Dashboard
Το OTABot δεν σου δίνει απλά αριθμούς. Σου δίνει εικόνα:
- Heatmap Ημερολόγιο: Χρωματικά κωδικοποιημένη απεικόνιση τιμών ανά ημερομηνία. Βλέπεις αμέσως πού είσαι ακριβός, πού φθηνός, πού έχεις κενά.
- Σύγκριση Τιμών: Πίνακες side-by-side με τις τιμές ανταγωνιστών. Ξέρεις ακριβώς πού στέκεσαι.
- Ιστορικό Τιμών: Μέχρι 90 ημέρες ιστορικό. Βλέπεις τάσεις, patterns, εποχικότητα.
- Ειδοποιήσεις Τιμών: Λαμβάνεις email όταν κάποιος ανταγωνιστής αλλάζει τιμή ή γίνεται unavailable.
- Χάρτης Ανταγωνιστών: Γεωγραφική απεικόνιση των ανταγωνιστών και των τιμών τους.
Πώς Λειτουργεί στην Πράξη
Ας πούμε ότι έχεις ένα μικρό ξενοδοχείο 20 δωματίων σε ένα δημοφιλές νησί. Ξέρεις ότι τον Αύγουστο γεμίζεις εύκολα. Αλλά τι γίνεται τον Ιούνιο; Ή τον Σεπτέμβριο;
Με το OTABot, βλέπεις ότι τρία ξενοδοχεία γύρω σου έχουν ήδη αυξήσει τις τιμές τους για τον πρώτο Σεπτέμβριο. Αυτό σημαίνει ότι πιθανώς βλέπουν ζήτηση. Μπορείς να αντιδράσεις, να ανεβάσεις τιμές αντίστοιχα, και να πιάσεις αυτή τη ζήτηση αντί να μείνεις με τις χειμωνιάτικες τιμές.
Το αντίστροφο ισχύει επίσης. Αν βλέπεις ότι ο ανταγωνισμός ρίχνει τιμές, μπορείς να αποφασίσεις αν θα ακολουθήσεις ή αν θα διαφοροποιηθείς.
Dynamic Pricing: Δεν Είναι Μόνο για Μεγάλες Αλυσίδες
Υπάρχει μια παρανόηση ότι το dynamic pricing είναι κάτι που κάνουν μόνο τα μεγάλα ξενοδοχεία με revenue managers. Δεν ισχύει πια. Εργαλεία όπως το OTABot κάνουν αυτή τη δυνατότητα προσιτή ακόμα και σε μικρά καταλύματα.
Το θέμα δεν είναι να αλλάζεις τιμές κάθε ώρα. Είναι να έχεις τα δεδομένα ώστε όταν αλλάζεις τιμές, η απόφασή σου να στηρίζεται σε κάτι πιο σταθερό από το ένστικτο.
Πλάνα και Τιμές
Το OTABot προσφέρει πλάνα για κάθε μέγεθος επιχείρησης:
- Free: Δωρεάν, 2 ανταγωνιστές, εβδομαδιαία σάρωση
- Essential: €29,99/μήνα, 5 ανταγωνιστές, σάρωση κάθε 3 μέρες
- Growth: €59,99/μήνα, 10 ανταγωνιστές, ημερήσια σάρωση, 30 ημέρες ιστορικό
- Business: €99,99/μήνα, 15 ανταγωνιστές, ημερήσια σάρωση, 90 ημέρες ιστορικό
Αυτό που Μετράει
Η σωστή τιμή τη σωστή στιγμή δεν είναι τύχη. Είναι στρατηγική. Και η στρατηγική ξεκινάει με δεδομένα.
Χωρίς δεδομένα, μαντεύεις. Με δεδομένα, αποφασίζεις.
Δοκίμασε το OTABot δωρεάν και δες μόνος σου.